Bonjour,
Je souhaiterais avoir votre aide sur ma démarche d’utiliser Home Assistant pour piloter mon chauffe-eau. (J’ai vu plusieurs tutos, mais tous utilisent le contact sec du compteur Linky HP/HC).
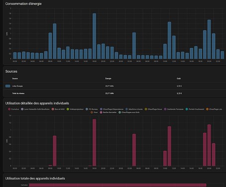
J’utilise HA depuis quelque temps avec plusieurs capteurs de températures, prises connectés et suivi de consommation. J’ai remarqué après quelque temps que mon chauffe-eau électrique consommé pas mal de courant n’importe quand dans la journée.
Avec le contexte actuel, j’étudie la possibilité de passer mon contrat d’électricité en HP/HC, mais malheureusement, je n’aurais pas la possibilité de renvoyer via mon compteur Linky le contact sec.
Je suis équipé sur mon Linky d’un capteur Zigbee Lixee qui me remonte via HA ma conso et d’autre info.
Seriez-vous me dire si une solution existe pour allumer et éteindre mon chauffe-eau en utilisant HA sans contact sec du Linky, en prenant en compte les HP/HC et, les périodes de vacances ? Sachant que je pense que le Lixee peut renvoyer la bascule HP/HC photo ci-dessus avec PTEC.
Merci d’avance pour votre aide.



