Bonjour,
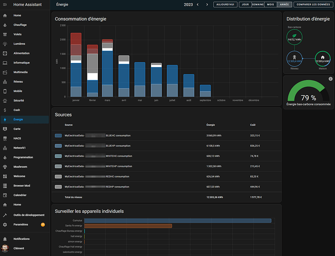
Pour information à partir de la 0.9.2.b7 il est possible d’exporter les data de MyElectricalData dans l’onglet Energy de HA (via le websocket).
Pour activer la fonctionnalité :
home_assistant_ws:
enable: true
ssl: true
token: HOME_ASSISTANT_TOKEN_GENERATE_IN_PROFILE_TABS_(BOTTOM)
url: myhomeassistant.domain.fr
Et pour la config dans l’onglet energy :

